Built for Transparency
Designed for Trust.
Econetix digital MRV platform transforms how climate projects are monitored, verified, and reported.
Combining IoT sensors, satellite feeds, and artificial intelligence, it turns raw environmental data into
clear, defensible insight, empowering climate leaders with real-time control and credibility.
The Four Cores of Climate Intelligence
Powerful Tools for
Real-Time Climate Intelligence
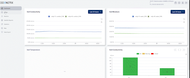
Your Climate Control Center
All your projects, data streams, and impact metrics in one
intuitive view designed for speed, clarity, and confidence.
From Data to Decisions
Interactive charts, live maps, and AI visuals show what’s changing and turning complex data into actionable insight.
See the Change in Real Time
Access on-ground cameras and high-resolution satellite imagery to validate progress, spot anomalies, and ensure full visibility.
Connected Intelligence at Scale
Monitor temperature, soil health, pH, carbon flux, and more through millions of connected sensors delivering continuous updates.
Every Metric, Geotagged
Explore environmental data spatially — filter by region, project, or indicator for clear, evidence-based decisions.
Smart Verification, Faster Decisions
Our AI models detect irregularities, predict trends, and enhance verification accuracy with every data point processed.
Stay Ahead, Always
Automatic alerts for anomalies, device downtime, or threshold
breaches ensure continuous oversight and reliability.
Built for Focus
Filter metrics, regions, or timeframes instantly — all within
a sleek, responsive interface built for scientists, verifiers, and stakeholders alike.
Why It Matters
Digital MRV isn’t just a tool — it’s the foundation for credible climate action. By automating verification and improving transparency, Econetix helps organizations move from reporting data to proving impact.
Data You Can Trust
Reporting You Can Verify
Econetix dMRV encrypts every data stream, maintains full audit trails, and
aligns with leading carbon registries for consistent, verifiable reporting.
Real-Time dMRV System
Measure. Verify. Trust
powered by data, AI, and satellite intelligence
Smart Verification
- Screen-verified climate projects
- AI + satellite-backed validation
- Compliance with global standards
- Faster, smarter audits
Trusted Data Integrity
- Screen-verified climate projects
- AI + satellite-backed validation
- Compliance with global standards
- Faster, smarter audits
Smart Verification
- Screen-verified climate projects
- AI + satellite-backed validation
- Compliance with global standards
- Faster, smarter audits
Trusted By




















